You need to enable JavaScript to run this app.
数据智能体

数据智能体

复制全文
OpenAPI
参考:资源 ID 获取方式
复制全文
参考:资源 ID 获取方式

资源 ID(Resource ID)是一种用于唯一标识计算机系统中各类 “资源” 的标识符,其核心作用是通过标准化的字符串或数字,精准定位和区分不同的资源实体。本文为您介绍如何获取项目、数据集、仪表盘、图表和大屏等相关的资源 ID。

项目(app)

appId

项目id。在项目下任意打开地址均可获得,如图所示,任意打开一个项目下的链接,URL如下所示,app_Id值为1010681。

https://console.volcengine.com/bi#/dashboard/47610?appId=1010681

Image

智能体

agentId

智能体ID。在创建好智能体后,您可以在智能体列表页面查看到对应智能体ID,如下图所示。
Image

数据集(dataset)

dataSetId

数据集id。在数据集任意打开地址均可获得,如图所示,任意打开一个数据集的链接,URL如下所示,dataSetId值为10285362。

https://console.volcengine.com/bi/datawind#/dataManage/detail/10285362?appId=20058765&belong=1&region=cn-beijing

Image

知识配置

强制召回模板ID

在使用深度研究OpenAPI时,如果您希望使用某个模板进行强制召回,您可将召回模版上传至智能体的知识配置中,完成后即可在知识配置页面中通过F12打开页面控制台页面,在其中docknowledge中找到对应召回模板的ID。
Image

仪表盘

dashboardid

当联合智能数据洞察一起使用智能分析Agent时,您可以在智能数据洞察的仪表盘页面URL中查看到对应的dashboardid取值。
Image

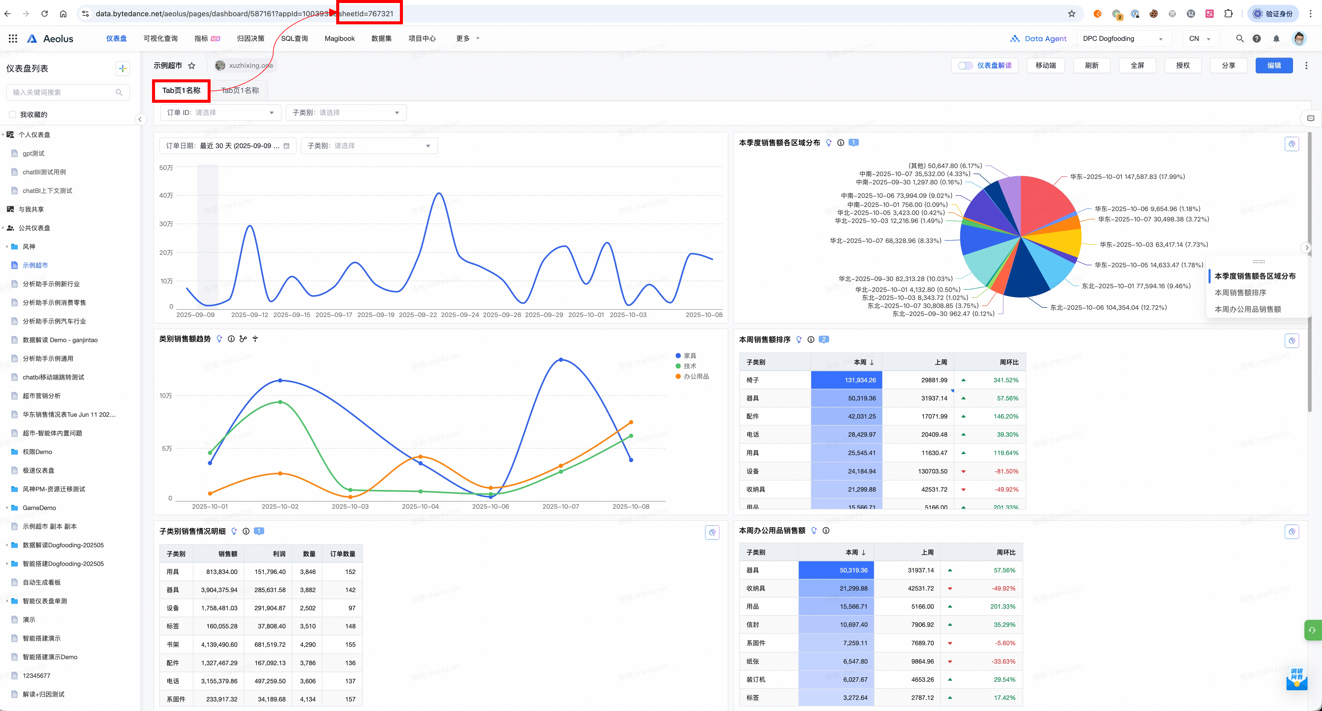
sheetid

当联合智能数据洞察一起使用智能分析Agent时,如果您的仪表盘中图表有多个sheet页面,您可以单击对应图表sheet后,在智能数据洞察的仪表盘页面URL中查看到对应的sheetid取值。
Image

可视化查询

rid(reportid)

当联合智能数据洞察一起使用智能分析Agent时,当将可视化查询结果保存为仪表盘后,您可以在对应仪表盘的可视化查询编辑页面URL中查看到对应仪表盘的reportid。
Image

最近更新时间:2025.10.09 17:35:37
这个页面对您有帮助吗?
有用
有用
无用
无用