你可以通过进程资源管理器实时查看 TRAE 的资源使用和网络状态,管理进程资源,保障 TRAE 的稳定运行。
打开进程资源管理器
- 在界面左下角,点击资源管理器图标,即可打开进程资源管理器。
- 在特殊情况下(如资源使用异常),界面右下方会显示通知面板,或在右上角显示告警图标,点击这些入口也能打开进程资源管理器。

监控和管理 CPU & 内存
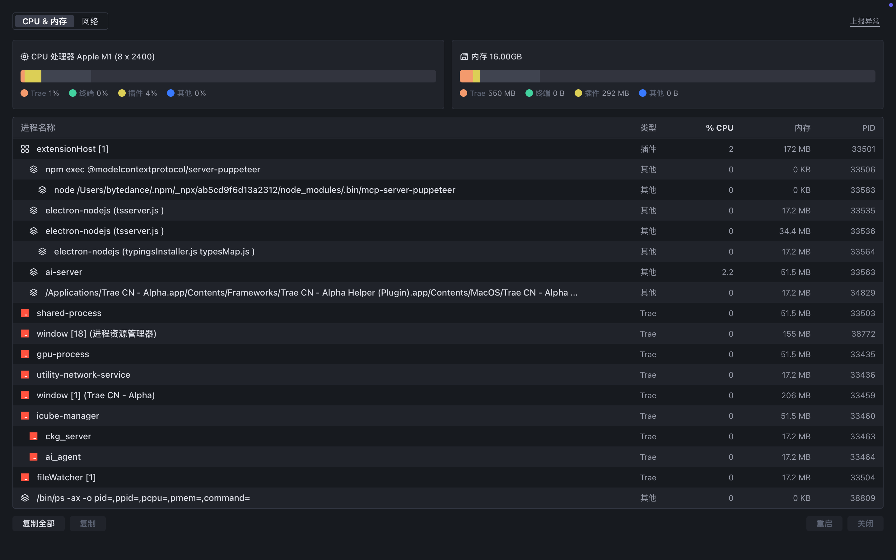
在 CPU & 内存 页签中,你可以查看进程的 CPU 以及内存使用信息,并管理进程。
- 查看资源使用情况:查看 TRAE 整体以及各个进程单独的 CPU 和内存使用信息。
- 复制进程信息:你可以复制进程的结构化 JSON 信息,包含名称、命令行、ID 等。选中某个进程,点击左下角的 复制 按钮,复制某个进程的信息;或直接点击 复制全部 按钮,复制全部进程的信息。
- 重启/关闭进程:选中某个进程,然后点击右下角的 重启 或 关闭 按钮,进行相应操作。

监控网络状态
在 网络 页签中,查看 TRAE 的网络连通性、代理及网络延迟信息。此外,你可以通过点击 手动刷新 按钮来实时更新网络状态。

上报异常
出现异常情况时,你可以点击右上角的 上报异常 按钮来提交问题反馈。