本文以“高消费老客群体的消费特点”的场景为例,介绍该场景的第二步,如何使用创建的标签,圈选对应人群,并开展洞察。获取该群体的偏好和消费特点
操作步骤
- 在VeCDP控制台,在顶部导航栏选择分析洞察>私域群体画像。
- 进入群体画像页面后,点击页面右上角新建报告,选择主体1的创建方式,主体1是人,然后点击确定。

- 点击自定义圈选,根据业务需求选择目标洞察人群需要满足的标签:本次我们期望洞察高消费老客人群,选择老客-购买和客单价金额类型-高标签。当一个阶段存在多个条件时,可自由选择条件间的且、或关系。然后点击确定。

- 点击预估分群,查看该分群的数量。
- 点击添加分析图表新建分析报告,因为我们的目标是洞察客户的商品购买偏好,所以勾选购买偏好目录下的部分标签,完成后点击确定,开展分析洞察。

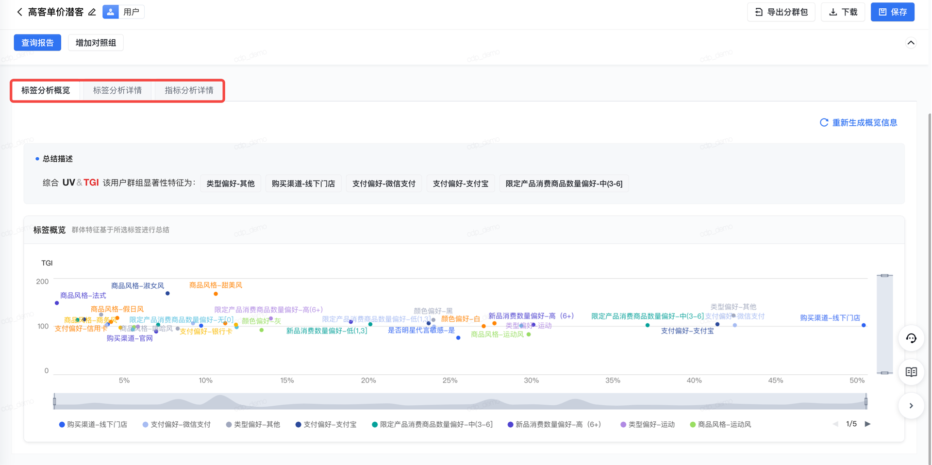
- 在群体画像报告的标签分析概览、标签分析详情和指标分析详情页可查看分析洞察结果。具体操作可参见 4. 总结分析洞察。

下一步
总结分析洞察