You need to enable JavaScript to run this app.
文档中心
托管 Prometheus

托管 Prometheus

复制全文
最佳实践
使用托管 Prometheus 监控 ECS 实例
复制全文
使用托管 Prometheus 监控 ECS 实例

托管 Prometheus 服务支持监控云服务器(ECS)实例,获取云服务器的指标信息。本文为您介绍如何配置云服务器(ECS)实例监控。

前提条件

操作步骤

步骤一:检查安全组

为了保证您能够使用部署在 VKE 集群中的采集器,正确采集到相同 VPC 内的其他 ECS 的监控数据,您需要首先检查 VPC 安全组的配置。步骤如下:

  1. 登录 私有网络控制台
  2. 在左侧导航栏中选择 安全组
  3. 在安全组列表中选择需要检查的安全组。单击 安全组名称,进入安全组详情。
    alt
  4. 选择 访问规则 页签,确认访问组的 入方向规则出方向规则 中,已经添加了对应 Exporter 的端口。在本例中,需要在 入方向规则 中添加 TCP 9100 端口。
    alt

步骤二:下载并配置 node-exporter

  1. 登录 云服务器控制台
  2. 在左侧菜单栏中选择 实例与镜像 > 实例,进入目标云服务器的控制台。
    alt
  3. 执行以下命令,下载 node-exporter 并解压。
wget https://github.com/prometheus/node_exporter/releases/download/v1.5.0/node_exporter-1.5.0.linux-amd64.tar.gz && tar -xvf node_exporter-1.5.0.linux-amd64.tar.gz

alt

说明

如果您无法在 ECS 云服务器中下载 exporter,可以尝试在本地主机中下载并上传至 ECS 云服务器。详情请参见 本地 Linux 或 macOS 系统通过 SCP 上传文件到 Linux 云服务器

  1. 进入解压后的文件夹,执行以下命令,启动 node-exporter。
nohup ./node_exporter &
  1. 执行以下命令,查看 node-exporter 暴露的指标,确认其是否工作正常。
curl http://127.0.0.1:9100/metrics

说明

  • 请根据实际情况替换命令中的端口。
  • 建议在 Prometheus-agent 所在节点上也进行连通性测试(例如:在节点上执行curl http://ecs-ip:9100/metrics),检查连接是否通畅,避免由于被安全组限制,导致无法正确抓取到指标数据。

如果 node-exporter 工作正常,预期能够获得以下返回结果。

# HELP go_gc_duration_seconds A summary of the pause duration of garbage collection cycles.
# TYPE go_gc_duration_seconds summary
go_gc_duration_seconds{quantile="0"} 0
go_gc_duration_seconds{quantile="0.25"} 0
go_gc_duration_seconds{quantile="0.5"} 0
go_gc_duration_seconds{quantile="0.75"} 0
go_gc_duration_seconds{quantile="1"} 0
go_gc_duration_seconds_sum 0
go_gc_duration_seconds_count 0
# HELP go_goroutines Number of goroutines that currently exist.
# TYPE go_goroutines gauge
go_goroutines 7
# HELP go_info Information about the Go environment.
# TYPE go_info gauge
go_info{version="go1.19.3"} 1
# HELP go_memstats_alloc_bytes Number of bytes allocated and still in use.
# TYPE go_memstats_alloc_bytes gauge
go_memstats_alloc_bytes 2.626832e+06
# HELP go_memstats_alloc_bytes_total Total number of bytes allocated, even if freed.
# TYPE go_memstats_alloc_bytes_total counter
go_memstats_alloc_bytes_total 2.626832e+06
# HELP go_memstats_buck_hash_sys_bytes Number of bytes used by the profiling bucket hash table.
# TYPE go_memstats_buck_hash_sys_bytes gauge
go_memstats_buck_hash_sys_bytes 1.447059e+06
# HELP go_memstats_frees_total Total number of frees.
# TYPE go_memstats_frees_total counter
go_memstats_frees_total 2055
......

步骤三:配置服务发现

  1. 登录 容器服务控制台
  2. 单击左侧导航栏中的 集群
  3. 在集群列表页面,单击目标集群,进入集群管理页面。
  4. 在左侧菜单栏中选择 工作负载 > 对象浏览器。 单击 使用 Yaml 创建 ,配置服务发现。
    • 类型 下拉菜单中选择 自定义
    • Yaml 配置框内输入 Yaml 配置。
apiVersion: operator.victoriametrics.com/v1beta1
kind: VMStaticScrape
metadata:
  name: ecs # 配置服务发现规则的名称
  namespace: default # 配置服务发现所在的命名空间,指定存在的任意命名空间即可
  labels:
    volcengine.vmp: "true" # 配置服务发现规则的标签,允许被 Prometheus-agent 发现
spec:
  jobName: "ecs"
  targetEndpoints:
    - targets: ["192.168.1.9:9100"] # 指定 ECS 云服务器的私网 IP 地址和端口号
      path: "metrics" # 填写指标暴露的 URI 路径,不填默认为 /metrics
  1. 单击 确定,完成配置。

说明

更多服务发现配置的相关说明,请参见 官方文档

查看结果

您可以使用托管 Prometheus 服务的 Explore 功能来查看监控指标数据。详情请参见 指标查询

如果托管 Prometheus 接入了自建的 Grafana,也可以通过 Grafana 查看监控数据。详情请参见 在容器服务集群中部署 Grafana 并接入工作区

  1. 进入 Grafana 登录界面,使用用户名和密码登录。
    alt
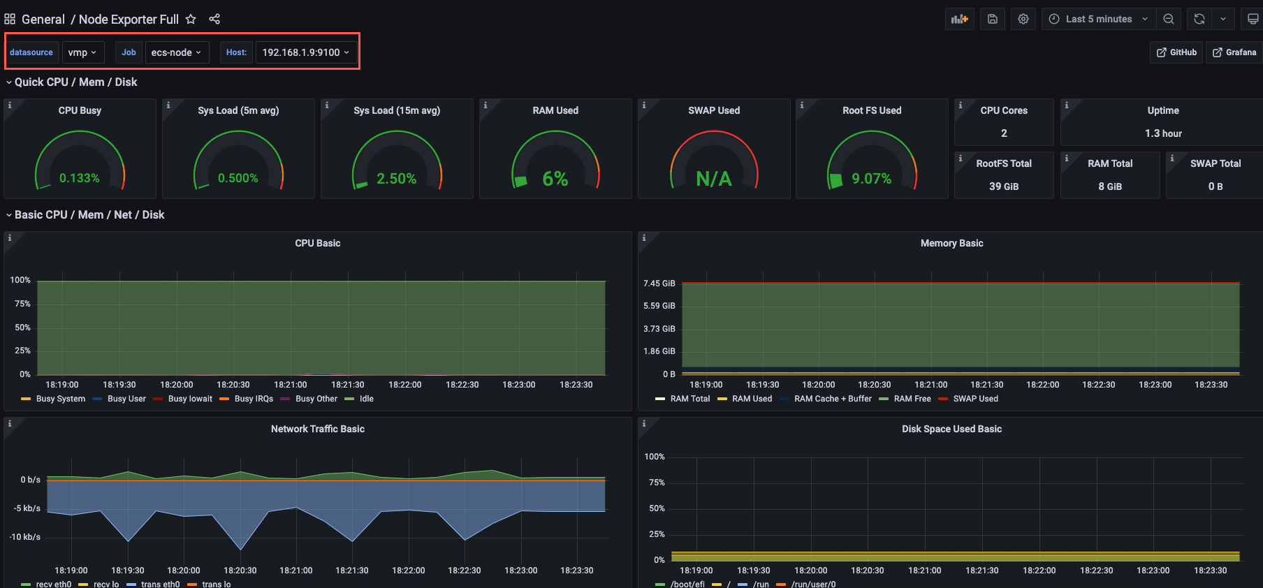
  2. 登录 Grafana 后,创建 Node 监控大盘,即可查看目标云服务器(ECS)的监控信息。
    alt

常见问题

如何查看云服务器的 9100 端口是否被占用

您可以在云服务器实例的控制台中,执行以下命令,检查接口是否被占用。

ss -naltp | grep 9100

返回如下信息时,表示 9100 端口已经被占用。

LISTEN     0      128       [::]:9100                  [::]:*                   users:(("node_exporter",pid=1654,fd=3))

如何修改 node-exporter 的缺省端口

node-exporter 缺省使用 9100 端口对外暴露指标,当云服务器中的 9100 端口被占用时,您可以在启动 node-exporter 时,通过--web.listen-address参数,修改 node-exporter 的指标暴露端口。例如修改为 9200 端口。

nohup ./node_exporter  --web.listen-address=":9200"&
最近更新时间:2024.06.06 17:07:56
这个页面对您有帮助吗?
有用
有用
无用
无用